Все новости
Трейдерский блог
Реклама и Контакты
Banner

Прогноз цены XRP (XRP) на 15 июля

poster img

Цена XRP продолжила свой прорывной импульс, достигнув $2,95 после преодоления нескольких уровней сопротивления. Этот рост происходит на фоне сохраняющегося бычьего настроя на криптовалютном рынке в целом после роста биткоина выше $122 тыс. и возобновления аппетита к риску среди цифровых активов. В настоящее время XRP торгуется вблизи верхней границы ключевой зоны предложения с конца 2024 года, и трейдеры рассматривают уровень $3,10 как следующую точку перелома.

Таблица прогноза цены XRP: 15 июля 2025 г.

Индикатор/ЗонаУровень/СигналЦена XRP сегодня$2.95Сопротивление 1$3.10Сопротивление 2$3.28Поддержка 1$2.77Поддержка 2$2.57RSI (30 мин)68,98 (бычий уклон)MACD (30 мин.)Бычий кроссовер, восходящая гистограммаПолосы Боллинджера (4H)Расширяется, цена в верхней полосеКластер EMA (4H)Полное бычье выравниваниеПараболический SAR (1D)Бычий, точки ниже ценыДиапазон бычьего рынка (1W)Цена выше полосы, подтверждение трендаОткрытый интерес к деривативам8,06 млрд долларов (+7,92%)Соотношение длинных и коротких позиций на Binance2.83 (сильное долгосрочное доминирование)Объем опционов (24 ч.)21,29 млн долларов США (+31,41%)

Что происходит с ценой XRP?

Динамика цены XRP (Источник: TradingView)

Дневная структура демонстрирует резкий разворот от зоны поддержки $2,20–$2,30, при этом XRP вырос более чем на 30% за последнюю неделю. Прорыв долгосрочного нисходящего клина активировал фигуру «двойное дно», которая сейчас находится в стадии полного расширения. Ценовая динамика сейчас значительно выше кластера EMA 20/50/100/200 на 4-часовом графике, при этом EMA 200 находится вблизи отметки $2,33.

Сформировалась чёткая параболическая кривая, подкреплённая близким выравниванием экспоненциальных скользящих средних (EMA) и более высокими минимумами. Полосы Боллинджера на 4-часовом таймфрейме расширяются, цена пробила верхнюю границу на уровне $2,96. Это указывает на продолжение направленной волатильности, особенно учитывая, что среднее значение находится значительно ниже, около $2,57.

Почему цена XRP сегодня растет?

Причина роста цены XRP сегодня — подтверждение технического прорыва и поддерживающий поток деривативов.

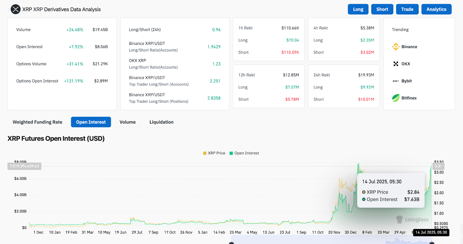
Анализ производных XRP (Источник: Coinglass)

Данные по деривативам демонстрируют резкий всплеск открытого интереса, увеличившись на 7,92% до $8,06 млрд. Объём опционов вырос на 31,41%, при этом соотношение длинных и коротких позиций у ведущих трейдеров на Binance составляет 2,83, что значительно больше склоняется в пользу длинных позиций. Это отражает активное участие институциональных инвесторов, обусловившее текущую динамику.

Динамика цены XRP (Источник: TradingView)

На 30-минутном графике RSI вернулся к значению 68,98 после кратковременного падения ниже 66, что указывает на здоровую консолидацию на повышенных уровнях. MACD сохраняет бычий тренд с растущими столбиками гистограммы, что указывает на устойчивый интерес к покупкам. Наблюдается краткосрочная фиксация прибыли, но на спадах цены быстро покупаются.

Полосы Боллинджера и EMA демонстрируют сильные условия прорыва

Динамика цены XRP (Источник: TradingView)

Динамика цены XRP по-прежнему хорошо подтверждается её динамичными трендовыми индикаторами. 4-часовые экспоненциальные скользящие средние (EMA) расположены строго ниже цены: EMA20 на уровне $2,76 и EMA200 на уровне $2,33, что демонстрирует полное бычье выравнивание. Полосы Боллинджера на том же таймфрейме продолжают расширяться, а цена удерживается выше верхней полосы. Это сигнализирует о том, что ралли, возможно, всё ещё находится в фазе расширения.

Динамика цены XRP (Источник: TradingView)

Структура «чашки с ручкой» на дневном графике также близка к завершению. Линия шеи была пробита на объёме, а зона «ручки» от $2,60 до $2,80 теперь стала поддержкой. Если XRP удержится выше $2,90, следующим этапом может стать повторное тестирование $3,20 — исторической зоны отскока.

Настроения участников сети также соответствуют бычьему тренду. Точки Parabolic SAR на дневном графике с 9 июля опустились ниже цены, что является классическим подтверждением разворота тренда. XRP также восстановил свои позиции выше полосы поддержки бычьего рынка (недельный график), что является структурным сдвигом, усиливающим долгосрочный бычий контроль.

Данные о ликвидации деривативов подтверждают эту тенденцию. За последние 24 часа было ликвидировано более 110 миллионов долларов коротких позиций, что спровоцировало «короткое сжатие», способствовавшее быстрому росту до $2,90.

Прогноз цены XRP: краткосрочный прогноз (24 часа)

Динамика цены XRP (Источник: TradingView)

Цена XRP сегодня сформировала весьма уверенную структуру, подкреплённую бычьим выравниванием индикаторов, ростом финансирования и объёмом прорыва. Если быкам удастся преодолеть зону сопротивления $2,96–$3,00 к закрытию дня, следующая цель роста находится вблизи $3,10, а затем — $3,28.

С другой стороны, непосредственная поддержка находится вблизи $2,77 (верхняя средняя полоса Боллинджера и предыдущее сопротивление) и $2,57 (зона EMA50 на 4-часовом графике). Прорыв ниже этого уровня может привести к тестированию XRP на $2,43, хотя общая структура по-прежнему благоприятствует продолжению роста.

Пока биткоин стабильно держится выше $120 000, XRP, вероятно, выиграет от продолжающегося притока рисков. Трейдерам следует следить за объёмом вблизи зоны $2,96, чтобы оценить силу прорыва. Если импульс замедлится, может сформироваться кратковременная консолидация ниже $3,00, прежде чем последует новый виток роста.

Banner